MBS Macro Business Simulation 商業智慧儀表板 操作手冊

壹、概述

本課程是為企業培養中、高階管理人才所設計,在參與過程中,學員將可學習有關市場預測、產品決策、價格決策、通路決策、推廣決策、成本決策、品質決策、存貨決策、投資決策等主題,使學員對市場計畫與執行更為熟悉。

透過模擬企業經營實況的競賽過程中所創造的情境、所產生與衍生的問題,來訓練組員;分析環境資訊、處理群體關係以及制定決策的能力。在學習過程中,由數群組員組成數家假想企業,在模擬的產業環境下激烈競爭,以追求企業之最大利潤為其持續努力的目標。

回到最上方

貳、模擬經營學習流程

模疑經營學習的進行流程,大致如下圖所示:

模擬經營學習流程圖
圖1:模擬經營學習流程
回到最上方

參、操作說明

一、MBS 雲端模擬系統 一覽表

下表概覽了MBS雲端模擬系統的主要模塊與功能:

模塊分類 主要內容/指標 細項/說明 市場/週期相關 備註




SIREN 指標 銷售收益 本期增減變化:市場佔有率、庫存比率、銷售收益、費用率、稅後淨利
銷售收益金額 vs 成長率 柱狀圖,逐期趨勢變化
市場佔有率 總市場 / 市場 1、2、3、4 佔有率 圓餅圖,本期現狀
財務指標 本公司 vs 同業流動比率 柱狀圖,關鍵指標,逐期趨勢變化
財務比率 流動比率、負債比率、總資產周轉率、股東權益報酬率 本期增減變化 (金額)



排行榜 NPV 淨現值排行;加權計分排行 勝負決定的標準:單一指標;複合加權指標
競賽規則 經營規則
名詞解釋 角色說明、決策簡介、競賽勝負標準 相關名詞搜尋
經營環境 目標管理、宏觀經濟環境 季節波動幅度 (春、夏、秋、冬;大、中、小)
通貨膨脹度 經濟成長幅度 (%)
稅率資料 稅率水準 (高、中、低)
投資抵減 有、無
折舊 直線折舊、加速折舊
年利率 %
市場佔有遞延效果 大、中、小
產業背景資料 價格彈性 市場 1、2、3、4 (各分大、中、小)
行銷活動影響、產品生命週期 市場 1、2、3、4 (各分大、中、小;高、中、低)



內部企業狀況 研究發展影響 (大、中、小) 市場1
生產狀況 維護支出影響 (大、中、小) 班制、輪班制 市場2
SIREN演練目標管理 產品價格 市場3
前期決策/本期決策 行銷預算 市場4
計畫配貨量
研發預算、購料數量
維護支出、設備投資、股利
購買情報 查看情報、銀行往來



市場景氣 物價指數、經濟成長指數、季節指數
營業淨利 稅後淨利 發放股利、產品形象(品質)、市場佔有率、營業收入、銷售狀況 業務狀況表:市場潛能、銷售量、市占率、製成品庫存、本期生產、下期產能、原物料庫存等



銷售趨勢 銷售金額及市場佔有率的上升或下降趨勢
生產物流 銷售量與生產量、下期產能、原物料、製成品庫存的趨勢分析;與物流生產相關的成本及費用分析
成本結構 銷售單價與總單位成本分析
競爭變化 依期間、指標、及市場來排名 (稅後淨利、股利發放、銷售收益、業主權益、股東權益報酬率)
財務比率/財務變化 變現比率,資產管理比率,負債管理比率,利潤力比率 杜邦圖分析
損益平衡 總收入等於總成本之銷貨水準 流動比率、速動比率、固定資產周轉率、總資產周轉率、負債比率



財務報表 各期財務三表包含:資產負債表、損益表、現金流量表
部門績效 各期各部門表現績效,包含企劃、行銷、生產、採購、財務部門



公司設定 基礎資訊設定;經營團隊設定
AHP 問卷 AHP 層次分析
回到最上方

二、快速上手五部曲

快速上手五部曲流程圖
圖2:快速上手五部曲 (特波國際)
步驟 說明
Step5. 送出決策 系統畫面中,『本期決策』正下方 (暫存決策旁邊),『提交決策』即可送出。思考一下,各項決策都沒問題了嗎?
回到最上方

三、決策前建議參考報表

※ 每一期講師結算完畢後,學員須按〝管理儀表板〞,取得最新經營成果。

管理儀表板

管理儀表板截圖
圖3:管理儀表板界面示例
報表內容與資訊
SIREN 指標
表示當季公司SIREN 指標現況以及與上期之提升或降低的比較。
銷售收益
表示當季公司銷售收益與各期收益的直條圖與成長率。
財報比率
表示當季公司四個重要的比率與上期之提升或降低的比較。
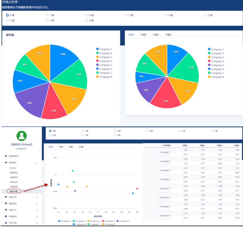
市場佔有率
表示當季各公司銷售數量的佔有率。
財務變化
表示各期流動比率之直條圖與成長率。
圖3.1:模擬銷售收益與成長率趨勢圖 (示例)
圖3.2:模擬市場佔有率分佈圖 (示例)
回到最上方

業務狀況

業務狀況報表截圖
圖4:業務狀況報表界面示例
報表內容與資訊
項目 說明
市場潛能 市場潛能指該公司當期所接到的訂單總額(產品單位)。市場潛能受該公司當期及上期在價格、行銷費用、上期市場佔有率、上期市場潛量遞延、經濟、季節指數、物價波動影響。
本期生產 指當期之生產數量。當可供使用原料數量(上期存貨+本期購料)不足或產能不堪負荷時,則本期生產量=最大可生產量<原計劃生產量。
製成品庫存 製成品庫存 = 上期製成品庫存 + 本期生產量 - 本期銷售量。
市場佔有率 為該公司在總市場的佔有率情形,各公司相加為 100%。
銷售量 銷售量為該公司當期實際銷貨量(產品單位)。
下期產能 為一班人工不加班所能生產的產品數量。
原料庫存 為期末原物料存貨數量。原物料庫存 = 上期原物料存貨 + 本期購料數量 - 本期原物料消耗量。
回到最上方

損益表

報表內容與資訊
項目 說明
銷售收益 即本期產品價格 × 銷售量。分四個市場陳列。
營業成本 - 人工費用 為應付本期實際生產量所花費之人工成本(隨生產量變動),人工單位成本則受物價指數影響。
營業成本 - 材料耗用 為應付本期實際生產量所消耗之材料成本。材料轉換係數:系指 1 單位材料能生產之製成品單位數。
營業成本 - 銷貨成本修正額 調整銷貨量與生產量差額部份,並折算價值。因本期實際銷貨量與實際生產量不完全相同,故為符合一般會計原則須調整其間因數量不同所產生之差異。
折舊 MBS 中一般采直線折舊法,每期折舊 2.5%。加速折舊則 3.125%。 (特波國際)
班次變換成本 指輪班制下,每期可能有 1-3 班生產設制的變化,在生產班次切換時產生的停機或是人工調配的成本。
訂購成本 欲補充原物料之訂購過程中所產生的成本費用(含請購手續作業費、運輸過程之檢驗費等)。
設備投資相關費用 即當期設備投資攤提至各期的費用支出。
行銷費用 公司當期決策的行銷費用。
管理費用 - 運費 四個市場運費的總額。
研究發展費用 為當期研究發展的預算。
管理費用及雜項費用 管理費用因生產規模大小,而產生有關管理性質的半固定費用。
製成品存貨持有成本 製成品庫存過程中,如資金積壓之財務成本、產品過期或損壞之損失、倉儲設施之折耗等,所產生之成本。
原物料持有成本 為保存原物料所發生之成本。
財務費用及利息支出 向銀行借款經營產生的利息支出 + 上一期非正常負債利息。正常負債利息=上期正常負債總額 × 正常負債年利率 / 4。
稅前淨利 (EBT) 稅前損益=銷售收益-營業成本-行銷費用-管理費用。
營利事業所得稅 營利事業所得稅的課征,視稅前淨利的多寡而采累進稅制。
稅後損益 即稅前淨利 - 營利事業所得稅。
回到最上方

市場佔有率與產品形象圖

市場佔有率與產品形象圖截圖
圖5:市場佔有率與產品形象圖界面示例
報表內容與資訊
產品形象圖
表示當季各公司在市場的產品形象與品質之定位。
市場佔有率
表示當季各公司銷售數量的佔有率。
回到最上方

資產負債表

資產負債表截圖
圖6:資產負債表界面示例
報表內容與資訊
資產
項目 說明
現金 期末公司所握有之現金額。即當期期初現金額+本期現金資產增加額。※當發生現金赤字情形時,程式會自動採取緊急借款措施,將現金赤字金額轉為非正常負債。
製成品存貨價值 期末製成品存貨之折算價值。
原物料存貨價值 材料單位成本(列於損益表)× 期末原物料存貨數量。
設備帳面價值 期初設備帳面價值 × (1 - 折舊率)。※折舊率=2.5%;加速折率=3.125%。
資產總額 上述各資產項目的總額。
負債及業主權益
項目 說明
正常負債 上期的非正常負債將轉為本期正常負債。※利息計算方式請查閱損益表「財務費用及利息支出」。
非正常負債 當發生現金赤字情形時,程式會自動採取緊急借措施,將現金赤字金額轉為非正常負債。(此版本帳面上正常負債及非正常負債皆列於負債總額下) ※利息計算方式請查閱損益表「財務費用及利息支出」。
業主權益 企業所有權人對企業扣除負債後,剩餘資產的請求權。期末業主權益=上期業主權益+本期業主權益增減額。※當期業主權益增減額=當期稅後損益。經濟權益=期末業主權益-設備帳面價值。
負債及業主權益總額 負債總額+業主權益。
回到最上方

現金流量表

現金流量表截圖
圖7:現金流量表界面示例
營業活動之現金流量
銷售收益
同損益表中銷售收益金額。
現金費用支出
所有在當期有現金流出之費用項支出總額。現金費用含損益表中所有費用支出項,但不含:材料耗用(因所使用原料均假設於前期購買,本期並無支出現金)、銷貨成本修正額(此為帳面調整,不產生現金支出)、折舊(折舊僅將設備成本轉換成費用分攤各期,並無實際現金支出)。
購料支出
為當期購料金額及緊急採購用之總和。
營利事業所得稅
同損益表中營利事業所得稅金額。
融資活動之現金流量 (特波國際)
項目 說明
非常借款 同當期非正常負債增加金額。
本期現金流量 營業活動之現金流量-融資活動之現金流量總額。
期初現金餘額 等於上期資產負債表中現金項金額。
期末現金餘額 期初現金餘額+本期現金流量,亦等於當期資產負債表中現金項金額。
回到最上方

四、經營分析

銷售趨勢

銷售趨勢報表截圖
圖8:銷售趨勢報表界面示例
報表內容與資訊

銷售趨勢:各期公司四個市場的銷售數值統計。

表1:各期市場銷售額 (示例數據)
市場1 市場2 市場3 市場4 總市場
0159,58390,07890,07890,078429,817
1120,000240,000120,000186,669666,669
2240,000305,748280,000193,3311,019,079
3244,064250,194275,809215,494985,561
4240,968237,401275,634209,700963,773
5315,000293,999375,000225,0001,208,999
6353,059358,149453,077243,1581,407,443
7252,651(空)449,379259,6411,411,050
8200,000350,000480,000220,0001,250,000
圖8.1:各市場銷售趨勢折線圖 (基於上表數據)

市場佔有率趨勢:各期公司四個市場佔有率的統計。

表2:各期市場佔有率 (%) (示例數據)
市場1 市場2 市場3 市場4 總市場
0(空)19(空)2113
11212121212
21020131614
31117111914
4111511(空)13
51015141413
61014191113
7716151913
81113151814
回到最上方

生產物流

報表內容與資訊

銷售量/生產分析:各期公司的銷售數值與產能、庫存等統計。

生產及物流分析:各期公司關於生產與運費相關的成本統計。

表3:各期生產及物流相關成本 (示例數據)
運費 訂購成本 材料耗用 緊急採購費用 人工費用 維護費用 班次變換成本 折舊 製成品存貨持有成本 原物料持有成本
099,085.000.00479,385.000.00469,738.00250.000.00207,500.0083,000.0030,592.00
1202,860.59123,360.001,156,539.420.001,087,382.9012,476.00102,800.00268,515.6359,030.8568,532.13
2253,060.34125,880.001,418,734.0334,874.411,239,142.536,360.000.00271,162.2664,168.860.00
3267,225.83126,960.001,687,213.9547,816.251,414,851.8474,917.000.00(空)74,223.880.00
4265,924.17172,480.001,840,802.570.001,326,101.739,000.000.00289,162.3481,749.520.00
5312,839.89220,000.002,515,209.4723,828.391,649,195.5412,250.00110,000.00289,501.01113,795.540.00
6355,620.02177,280.002,996,071.210.001,952,827.539,000.000.00291,310.10200,091.260.00
7384,314.73134,640.003,040,769.130.002,007,219.039,000.000.00291,660.62183,347.930.00
回到最上方

成本結構

成本結構報表截圖
圖9:成本結構報表界面示例
報表內容與資訊

成本結構:各市場銷售單價與單項成本分析。

回到最上方

競爭變化

競爭變化報表截圖
圖10:競爭變化報表界面示例
報表內容與資訊

競爭變化:可根據欲查看之期數以不同指標進行所有競爭者排名。

回到最上方

各項財務圖表

報表內容與資訊

各項財務圖表:包含有各項財務比率、財務變化分析與杜邦圖等不同財務圖表比較。

回到最上方

損益平衡

損益平衡報表截圖
圖11:損益平衡報表界面示例
報表內容與資訊

損益平衡:圖表根據經營中各項成本、費用區分為固定與變動成本,以計算公司損益兩平之銷售量與銷售額。

表4:各期損益平衡相關數據 (示例數據)
銷售收益($) 變動成本($) 固定成本($) 損益平衡點($) 毛利($) 毛利率(%)
02,686,9881,529,084942,4132,186,9281,157,90443
14,246,6832,553,4332,144,0735,377,3501,693,25040
26,317,1393,657,3462,322,8145,516,7972,659,79342
36,058,1803,872,3282,309,5496,401,0112,185,85236
46,053,8543,917,5472,291,4126,493,3902,136,30735
57,813,1945,139,9842,691,3057,866,0822,673,21034
69,416,8415,746,5712,479,2306,360,9803,670,27039
79,463,0245,833,2892,451,4796,391,2123,629,73538
88,403,0005,355,4242,590,5617,142,8853,047,57636
圖11.1:損益平衡分析圖 (基於上表數據)
回到最上方
回到最上方

肆、決策簡表及經營規則

一、總經理決策簡介

決定每個市場的產品價格,管銷預算,計劃配貨量等,決策送出後,需要等待主持人宣布結果。

市場別 決策項目 市場1 數值 市場2 數值 市場3 數值 市場4 數值 全公司決策項目 全公司數值
市場1 產品價格 6.50 研發預算 250,000
行銷預算 200,000
計畫配貨量 98,816
市場2 產品價格 6.00 購料數量 1,095,000
行銷預算 250,000
計畫配貨量 240,000
市場3 產品價格 6.00 維護支出 150,000
行銷預算 200,000
計畫配貨量 120,000
市場4 產品價格 7.00 設備投資 0
行銷預算 300,000
計畫配貨量 320,000
銀行借款 300,000
銀行還款 0
股利 353,208
  • 產品價格 (4 個不同的市場):3-9 美元/單位。
  • 行銷預算 (4 個不同的市場):每一個市場預定投入的行銷費用,應該依照預定銷售總金額【即預定產品價格(單價),乘以銷售數量(= 庫存量 + 計畫生產量/倉儲分配額)】的一定比例(%),同時應該運用策略的觀點,給予每一個市場不同的行銷經費支持。這個專案的金額也會影響每一個市場產品定位的形象部份。
  • 計畫生產量/倉儲分配額 (4 個不同的市場):是指不計已有的製成品存貨之外,預定要生產的成品(計畫生產量),同時將這些成品分送到各個市場(倉儲分配額),運費則是市場1 為0 元,市場2 為0.1 元,市場3 為0.2 元,市場4 為0.8 元。
  • 研究發展預算 (全部):這個總金額會影響到產品品質與生產效率。
  • 維護支出預算 (全部):這個總金額會影響到生產效率(損益表中的『材料轉換係數』)。
  • 設備投資支出預算 (全部):每投資20 元,則可以在下一期增加一個單位的產能。投資上限-不可超過每期股東權益的一半,以避免企業經營風險大增。
  • 購入物料數量 (全部):購入物料的價格是依當時的市場價格(依市場法則變動,可參考損益表中的單位成本)購入,物料與產品的對應關係,則須參考損益表中的『材料轉換係數』。
  • 股利 (全部):預定發放給股東的股利總金額。

注意:銀行往來(全部):借款或還款填寫其中一項,如兩項都填寫,則系統會自動取其加總金額。

回到最上方

二、經營規則

決策專案

決策項目 項數 決策項目 項數
價格 4 行銷費用 4
計畫生產量 / 倉儲分配額 4 研究發展費用 1
維護費用 1 設備投資支出 1
購料數量 1 股利 1
借 (還) 款金額 1
共計18 個決策

競賽開始:主持人設定本次競賽之環境背景資料。

競賽終結:競賽結束,各競賽隊伍都會收到一份結算報表。

勝負決定標準

  1. 正常營運:報表中,名次之排定是依據 NPV 的價值高低而定,或是綜合指標。而 NPV 是由下列公式計算而得:

    NPV 價值 = Σ [第i期股利 / (1+k/4)^i] (從i=1到n-1) + [ (第n期股利 + 第n期期末經濟權益) / (1+k/4)^n ] - [期初業主權益]

    k 代表折現率,由競賽主持人決定之。

    如是教師選擇綜合指標,則依綜合指標之內容,以產業(競賽)中各指標最高分績者為滿分,計算對應成績。

  2. 破產:由於經營不善,而造成總負債超過業主權益十倍的狀況下,程式將自動宣告該公司破產,並於當期經營報表上公告,此時該競賽隊伍亦將被迫退出此次競賽,無法再參加爾後各期經營競賽。(特波國際)

競賽主持人設定之參數值

[A] 總體經濟環境
  • [01] 通貨膨脹指數:影響「整體市場」,共區分為大、中、小、負等四種通貨膨脹狀態。
  • [02] 經濟成長指數:影響「整體市場」,共計有 12 組成長狀態。公式由回歸式組成,成長指數上升則表示景氣上升,顯示購買力上升, 需求量增加。公式:基期指數 + 成長指數 * 競賽期數
  • [03] 稅率:影響「整體市場」,共計分為高、中、低三種水準。所得稅計算:
    1. 正常計算方式:稅前淨利 * 累進稅率
    2. 投資抵減(Tax Credit)時的計算方式:稅前淨利 * 累進稅率 - [當期設備投資額 * 3.5%]
  • [04] 年利率:影響與銀行往來時的利息支付,由競賽主持人設定。
[B] 設定產業背景資料
  • [05] 季節指數:影響「競賽產業」,共計分為 10 組。當季節指數的數字上揚,則表示該季節的需求較為昌旺。
  • [06] 折舊:影響「競賽產業」,共計有 2 組。可采「直線折舊」或「加速折舊」兩種方式:
    • 直線折舊:期初設備帳面價值 * 2.5 %
    • 加速折舊:期初設備帳面價值 * 3.125 %
  • [07] 市場佔有率遞延效果:影響「競賽產業」,共分為高、中、低三種不同的效果。
  • [08] 投資抵減:影響「競賽產業」,共計有 2 組,分為有、無兩種方式。
  • [09] 產品生命週期:影響「個別市場」,共計有高成長、中成長及低成長三種狀態。產品會經歷初生、成長、成熟、衰退及死亡幾個階段。通常以0 為起點,經由市場的開發,產品生命週期的累計值逐漸升高,到達2 時顯示市場成熟,總市場潛量趨近於飽和。之後市場潛能將開始衰退,各期的銷售數量也將會逐漸遞減。此一數值可以在不同市場分別設定高、中、低三種不同生命週期的成長指數。
  • [10] 價格彈性:影響「個別市場」,顯示降價競爭的效果,可分為大、中、小三種水準。
  • [11] 行銷活動影響:影響「個別市場」,顯示「行銷費用」的促銷效果,共計分為大、中、小三種水準。由於「價格彈性」、「行銷活動影響」均可分別在「不同市場」[1、2、3、4 各市場]設定大、中、小不同的值,故共計有 9*9*9*9 多種的組合方式。
  • [12] 研究發展的影響:以「競賽產業」為分析單位,共分 3 組。主要在影響產品品質,可分為大、中、小三種水準。
  • [13] 維護支出的影響:以「競賽產業」為分析單位,共分 3 組。主要在影響生產效率(材料轉換系數值),可分為大、中、小三種水準。
[C] 企業內部資料值設定
  • [14] 生產方式:屬於「公司」內部的生產政策,競賽主持人會設定一班制或輪班制兩種不同生產方式:
    1. 一班制生產時,加班至多可增加 0.5 倍的產能。
    2. 輪班制生產可采 1-3 班生產的方式生產,競賽時,電腦會根據生產數量「自動」決定生產班次。

重要觀點:產、銷協調

市場潛能:顯示公司能夠接到訂單的最大總銷售數量。

  1. 如果本期市場潛能 <= 生產量 + 倉儲量(存貨),則銷售量 = 本期市場潛能 (=最大可供銷售量)。
  2. 如果本期市場潛能 > 生產量 + 倉儲量(存貨),則銷售量 = 生產量 + 倉儲量 (=最大可供銷售量)。

至於未能銷售的部份,采 50% - 50% 分配:

  • (本期市場潛能 - 最大可供銷售量) * 0.5 遞延下一期
  • (本期市場潛能 - 最大可供銷售量) * 0.5 分給其它公司

倉儲量(存貨) = 上期期末存貨 + 本期實際生產量 - 本期實際銷售量

各市場銷售量 = 最大可供銷售量 * 各市場潛能 / 總市場潛能

產銷協調相關公式圖示
圖12:產銷協調相關公式

本期產能 = 上期產能 * 0.975 + 上期投資額 / 20 * 一般物價指數 (採用直線折舊法)

如果原物料足夠,且產能足夠,則實際生產量 = 預計生產量。

如果原物料不足,或是產能不足,則實際生產量 = 最大可生產量。由於原物料不足,可以透過緊急採購獲得,故限制實際生產量的主要因素為當期產能。

在原物料不足或產能不堪負荷時,計畫生產量將自動調整為最大可生產量,實際的倉儲分配額亦將按照原決策的相對比率重新計算:

各市場實際倉儲分配額 = 最大可生產量 * 各市場倉儲分配決策值 / 計畫生產量總量

重要的成本計算與說明

[一] 材料相關的成本計算
  1. 材料耗用: 實際生產量所消耗的材料成本。
  2. 材料轉換係數:為一單位材料能生產之製成品單位數,主要受到維護支出費用的影響。
  3. 材料單位成本計算[移動平均][當期購料金額 + 上期原物料存貨價值] / [當期購料數量 + 上期原物料存貨數量]
  4. 當期實際材料耗用價值當期實際材料耗用數量 * 材料單位成本
  5. 銷貨成本修正額:(存貨解凍) 損益表中的成本與費用計算,僅包括本期成本,未包括上期存貨的成本,故銷貨成本修正額,目的在計算期初存貨耗用的影響部份。
[二] 人工成本 (有兩種互斥的設定方式)
[A] 一班制
  • 若 產量 <= 一班產能,= 單位成本 * 生產數量
  • 若 一班產能 < 產量 <= 1.5 倍產能,= 單位成本 * 一班生產數量 + 1.5 * 單位成本 * 加班生產數量
[B] 輪班制
  1. 產量 <= 一班產能,單位成本 * 一班生產數量[實際生產數量]
  2. 一班產能 < 產量 <= 1.35 倍產能,單位成本 * 一班生產數量 + 1.5 * 單位成本 * 加班生產數量
  3. 1.35 倍產能 < 產量 <= 二班產能,單位成本 * 二班生產數量[實際生產數量]
  4. 二班產能 < 產量 <= 2.50 倍產能,單位成本 * 二班生產數量 + 1.5 * 單位成本 * 加班生產數量
  5. 2.50 倍產能 < 產量 <= 三班產能,單位成本 * 三班生產數量[實際生產數量]
[三] 管理費用 [半固定費用,設定方式與人工成本相同]
[A] 一班制
  1. 產量 < 產能,則固定費用為 $150,000,變動費用率為 $0.32。[150,000 + 0.32 * 產能] * 物價指數
  2. 產量 > 產能,則固定費用為 $150,000,變動費用率為 $0.32,另增加 $50,000 加班費。[150,000 + 0.32 * 產能 + 50,000] * 物價指數
[B] 輪班制
  1. 生產量小等於一班制的產能時,[150,000 + 0.32 * 產能 + 25,000] * 物價指數
  2. 1 班產能 < 生產量 < 1.35 倍產能,[200,000 + 0.32 × 產能)] * 物價指數
  3. 生產量大等於1.35 倍的產能,小於兩班產能,[275,000 + 0.32 * 產能] * 物價指數
  4. 生產量大等於兩班的產能,小於2.5 倍的產能,[295,000 + 0.32 * 產能] * 物價指數
  5. 生產量大等於2.5倍的產能,但未超過三班的產能,[400,000 + 0.32 * 產能] * 物價指數
[四] 雜項費用[半固定費用]

[10,000 + 0.18 * 本期產能] * 物價指數

[五] 工作班次變換成本

當期工作班次與上一期工作班次不同,所產生的換班成本。每變換一個班次,會產生[$100,000 * 物價指數]的費用,其公式為:$100,000 * 物價指數 * |當期班次 - 上期班次|

[六] 製成品存貨持有成本

存貨持有成本中包括資金成本、管理費用、損失及折耗等相關成本。計算方式如下:$0.5 * 期末製成品存貨價值 * 1/3

[七] 原物料持有成本

期初原物料存貨價值 * 5 %

[八] 運費
  • 市場1:每單位 $0.00 * 倉儲分配量 * 物價指數
  • 市場2:每單位 $0.10 * 倉儲分配量 * 物價指數
  • 市場3:每單位 $0.20 * 倉儲分配量 * 物價指數
  • 市場4:每單位 $0.80 * 倉儲分配量 * 物價指數
[九] 訂購成本

訂購過程所產生之成本費用(如請購手續作業費、運輸過程之檢驗費等),依以下採購單位之對應金額 × 物價指數。

訂購單位 金額
500,000 以下40,000
500,001 - 1,000,00080,000
1,000,001 - 1,500,000120,000
1,500,001 - 2,000,000160,000
2,000,001 以上200,000
[十] 稅率說明

營利事業所得稅的課征,視稅前淨利的多寡而采累進稅制,如下表所列:

稅前淨利 低稅率水準 中稅率水準 高稅率水準
淨利< 20 萬元的部分18%22%26%
20 萬元<淨利< 50 萬元的部分28%35%42%
50 萬元<淨利< 100 萬元的部分38%48%58%
100 萬元<淨利的部分44%55%66%

各決策變數的提示與建議

  1. 產品價格: $3.00 至 $9.00
  2. 行銷費用: 直接影響接單數量,有遞延效果,也有累積門檻的效果。
  3. 計畫生產量[倉儲分配量]:總生產數量在不同市場的分配數(不含製成品存貨)。
  4. 研究發展費用: 影響產品品質與市場潛能,有累積門檻效果。
  5. 維護費用: 影響材料耗用額[材料轉換係數]。
  6. 設備投資預算: 影響產能,並影響當期的「設備投資費用」。設備投資費用指設備所須的保險、運費及相關費用,計算公式如下:0.0000001 * [設備投資支出]^2
  7. 購入物料數量:假定購料于期末送達,並供下期使用。
    1. 購料支出:當期購料金額及緊急採購費用之總額。原物料單位市價在 $0.75 到 $2.00,視整個產業對原物料需求的情況而定。
    2. 緊急採購:當上期結存之原物料存貨數量不敷計畫生產量預定之使用額時,程式會自動設定緊急採購,其採購數量將由本期購料中撥出。緊急採購費用計算:購料數量 * $1.50 [併入購料支出項下]
  8. 股利支出 (特波國際)
    1. 正常情形下,實際的股利支出與決策值相同。
    2. 當業主權益小於 $6,500,000 [MBS 3 為 $10,000,000],程式會自動停止發放股利,以免產生資本退回(清算股利)的現象。
  9. 借、還款
    1. 假定均于期初發生。
    2. 還款是以上一期期末現金為限,超過負債總額時,程式會自動調整減少,借款則依原始決策值與程式計算結果而定。
    3. 程式完成還款之後,在依序計算現金流出與流入,如果發現出現現金赤字,則自動會產生借款行為(非正常負債)。
    4. 產生財務費用及利息費用。借款經營所產生之利息支出。
      1. 本項利息費用以上期期末負債金額為計算基準。
      2. 利息計算區分兩部份:
        1. (上期)正常負債利息計算 = 上期正常負債額 × 銀行利率。其中銀行利率在負債小於業主權益時,為年利率 × 0.25 (請參閱啟始報表第七頁所列年利率);但當負債大於業主權益時,利率會隨之上昇,其值為:正常負債(年)利率 = 年利率 × (1 + (上期正常負債 / 上期業主權益) / 2)。正常負債(年)利率不得超過 20%。
        2. (上期)非正常負債利息計算 = 年利率 * (1 + (上期正常負債 + 上期非正常負債) / 上期業主權益)。非正常負債(年)利率不得超過 30%。
回到最上方
回到最上方

伍、常見範例分析

案例一:非正常負債的產生

負債及業主權益

借款$6,135,687非正常負債$804,544
負債總額$6,940,231
業主權益$6,386,126
負債及業主權益總額$13,326,357

非正常負債的產生,通常代表企業內部的現金不足,導致系統為使公司的營運正常而自動貸款給公司的金額,同時也必須負擔較高的利息支出。在現金流量表中證實此點:

現金流量表 (摘要)

活動類別項目金額
營業活動銷售收益$7,813,194
現金費用支出$5,002,750
購料支出 (*下期原物料市價$1.66)$4,264,988
營利事業所得稅$0
投資活動設備投資支出$350,000
融資活動還款$0
借款$1,000,000
非正常負債$804,544
股利支出$0
本期現金流量$0
期初現金額$0
期末現金餘額$0

此公司在這一季,收入的現金流已不足支付現金費用,向銀行借款 1,000,000後,仍無法平誙,故系統自動產生804,544 的非正常負債。

回到最上方

案例二:緊急採購費用發生的原因

損益表 (部分)

項目金額備註
銷售收益 - 市場1$2,575,753
銷售收益 - 市場2$2,850,137
銷售收益 - 市場3$3,073,230
銷售收益 - 市場4$2,502,325
銷售收益 - 合計$11,001,445
營業成本 - 人工費用$2,481,828*單位成本,不含加班$1.42
營業成本 - 材料耗用$3,772,003*材料轉換係數0.76,單位成本$1.63
營業成本 - 銷貨成本修正額$0
營業成本 - 維護費用$400,000
營業成本 - 緊急採購費用$91,214
營業成本 - 折舊$370,717
營業成本 - 訂購成本$224,400
營業成本 - 班次變換成本$0
營業成本 - 設備投資相關費用$0
營業成本 - 合計$7,340,164

此案例中,報表裡出現了緊急採購費用,此數何來呢?所謂緊急採購費用是指:原本預定下期才會到貨的原物料本期就到貨,所額外付出的費用。

注意:本季用來生產的原物料都是在上一季決策時已下的訂單,預定本期到貨。從業務狀況表中看到,此家公司在上一季的原物料庫存僅有:361,242。而其計畫生產量所需的物料總額遠超過原物料庫存。因而本季的報表產生緊急採購費用。(特波國際 版權所有 36)

回到最上方
回到最上方

陸、SIREN 解說

SIREN 是企業經營時,需要非常關注的五個重要指標。本課程進行中,我們將持續觀察這五個重要指標,設定年度/季度的經營目標,並且于每季季末時檢視目標達成情況,檢討其差異發生原因,作為往後經營績效改進的重要參考。

Share (Market Share) 市場佔有率:

查詢市場佔有率截圖
圖13:查詢市場佔有率界面 (特波國際)

Inventory 周轉率:

查詢財務報表截圖(庫存周轉率)
圖14:查詢財務報表界面 (特波國際)

Revenue 銷售收益:

查詢損益表截圖(銷售收益)
圖15:查詢損益表界面 - 銷售收益 (特波國際)
銷售收益示例
市場1$13,400
市場2$22,750
市場3$30,720
市場4$17,160
合計$84,030

Net profit 稅後淨利:

損益表 - 稅後淨利示例 (特波國際)
財務費用及利息支出$447,421
稅前損益$-783,568
營利事業所得稅$0
稅後損益$-783,568

Expense (Expense ratio) 費用率:

查詢損益表截圖(費用率)
圖16:查詢損益表界面 - 費用相關 (特波國際)
回到最上方

柒、AHP 層次分析(問卷)

提供欲研究MBS 各項指標與經營成功之要素的重要程度時進行。當競賽主持人開啟 AHP 設定,學員即可在【系統功能】下查詢 AHP 問卷。(如下圖)。

AHP層次分析問卷查詢截圖
圖17:AHP層次分析問卷查詢界面
回到最上方

捌、加權計分內容說明

賽局計分可基於五個不同的象限(NPV 外加上平衡計分表的四個象限),選擇中所要的KPI(關鍵績效指標),並給予不同KPI 有不同的權重,權重加總100。計算中賽局最終的成果。各指標皆取平均值,進入加權計算。

(1) Category A (Financial 財務指標): (選一個指標)

(2) Category B (公司內部運作): (選一個指標)

(3) Category C (顧客關係): (選一個指標)

(4) Category D (成長率): (選一個指標)

(5) Category E (財務比例指標): (選一個指標)

(6) Category F (獲利指標): (選一個指標)

(7) Category G (供應鏈管理): (選一個指標)

回到最上方

@Top-BOSS 2025 回到最上方